本文主要是介绍快速了解SpringCloud微服务集成Micrometer+Prometheus+Grafana,希望对大家解决编程问题提供一定的参考价值,需要的开发者们随着小编来一起学习吧!
快速了解SpringCloudAlibaba集成Micrometer
- 1. 背景
- 2.Micrometer说明
- 2.1 什么是Micrometer ?
- 2.1 Micrometer提供的功能&支持的监控
- 2.1.1、主要功能。
- 2.1.2、支持的监控系统
- 3.如何和SpringBoot2.X集成
- 3.1.SpringBoot添加依赖&增加监控埋点
- 3.2.使用Docker下载和运行Prometheus
- 3.3.理论自定义Metrics:Prometheus监控应用程序
- 3.4.使用Docker下载运行Grafana、对接prometheus
- 4.效果展示:
1. 背景
SpringCloud其实就是按照springboot版本来集成的Micrometer

通过Micrometer的endpoint暴露的格式化的metrics数据输入给Prometheus服务器
,然后Prometheus监控应用程序,实现对系统性能,以及业务状态进行采集,为日后优化的相关支撑数据
【这里引io.micrometer 的 micrometer-registry-prometheus 依赖以及 spring-boot-starter-actuator 依赖,该包对Prometheus 进行了封装,易集成 Spring Boot 】
2.Micrometer说明
2.1 什么是Micrometer ?
Micrometer为最流行的监控系统提供了一个简单的仪表客户端外观,允许仪表化JVM应用,而无需关心是哪个供应商提供的指标。它的作用和SLF4J类似,只不过它关注的不是Logging(日志),而是application metrics(应用指标)。简而言之,它就是应用监控界的SLF4J。
官方文档:https://micrometer.io/docs
2.1 Micrometer提供的功能&支持的监控
2.1.1、主要功能。
Micrometer提供了与供应商无关的接口,包括 timers(计时器),gauges(量规),counters(计数器), distribution summaries(分布式摘要), long task timers(长任务定时器)。它具有维度数据模型,当与维度监视系统结合使用时,可以高效地访问特定的命名度量,并能够跨维度深入研究。
2.1.2、支持的监控系统
支持的监控系统:AppOptics,Azure Monitor,Netflix Atlas , CloudWatch,Datadog,Dynatrace,Elastic,Ganglia,Graphite,Humio,Influx/Telegraf,JMX,KairosDB,New Relic,Prometheus,SignalFx,Google Stackdriver,StatsD,Wavefront。
3.如何和SpringBoot2.X集成
3.1.SpringBoot添加依赖&增加监控埋点
SpringBoot2.x的 spring-boot-actuator 使用了 Micrometer 来实现监控,此版本有更高的集成度,使用起来也非常方便了。这里是用最新的Spring Boot 2.2.5.RELEASE来demo,首先添加依赖如下:


#在bootstrap.yml中需要增加的配置如下

在启动类中最好把应用名称添加计量器注册表的tag中

3.2.使用Docker下载和运行Prometheus
docker启用prometheus,修改配置信息,添加启动服务

代码脚本:
docker run -d --name=prometheus -p 9090:9090 -v <PATH_TO_prometheus.yml_FILE>:/etc/prometheus/prometheus.yml prom/prometheus --config.file=/etc/prometheus/prometheus.ymldocker run -d --name=prometheus -p 9090:9090 -v /Users/honglei/dev/micrometer/prometheus.yml:/etc/prometheus/prometheus.yml prom/prometheus --config.file=/etc/prometheus/prometheus.yml
Prometheus配置(prometheus.yml),也可配置多个服务

启动服务查看运行效果

3.3.理论自定义Metrics:Prometheus监控应用程序
Prometheus提供了4中不同的Metrics类型:Counter,Gauge,Histogram,Summary
Counter:只增不减的计数器(查询应用的请求总量、查询每秒Http请求量、查询当前应用请求量Top N的URI、)
计数器可以用于记录只会增加不会减少的指标类型,比如记录应用请求的总量(http_requests_total),cpu使用时间(process_cpu_seconds_total)等。
Gauge: 可增可减的仪表盘(查询应用当前正在处理中的Http请求数量:)
对于这类可增可减的指标,可以用于反应应用的__当前状态__,例如在监控主机时,主机当前空闲的内存大小(node_memory_MemFree),可用内存大小(node_memory_MemAvailable)。或者容器当前的cpu使用率,内存使用率
Histogram:自带buckets区间用于统计分布统计图(当前一共发生了2次http请求、发生的2次http请求总的响应时间为多少 秒)
主要用于在指定分布范围内(Buckets)记录大小(如http request bytes)或者事件发生的次数。
以请求响应时间requests_latency_seconds为例,假如我们需要记录http请求响应时间符合在分布范围{.005, .01, .025, .05, .075, .1, .25, .5, .75, 1, 2.5, 5, 7.5, 10}中的次数时
Summary: 客户端定义的数据分布统计图(事件发生总的次数、事件产生的值的总和、)
Summary和Histogram都提供了对于事件的计数_count以及值的汇总_sum。 因此使用_count,和_sum时间序列可以计算出相同的内容,例如http每秒的平均响应时间:rate(basename_sum[5m]) / rate(basename_count[5m])。
3.4.使用Docker下载运行Grafana、对接prometheus
命令:docker run -d --name=grafana -p 3000:3000 grafana/grafana
访问:http://localhost:3000 用户名和密码默认:admin/admin

官方下载dashboard、官方下载dashboard、官方下载dashboard

导入dashboard

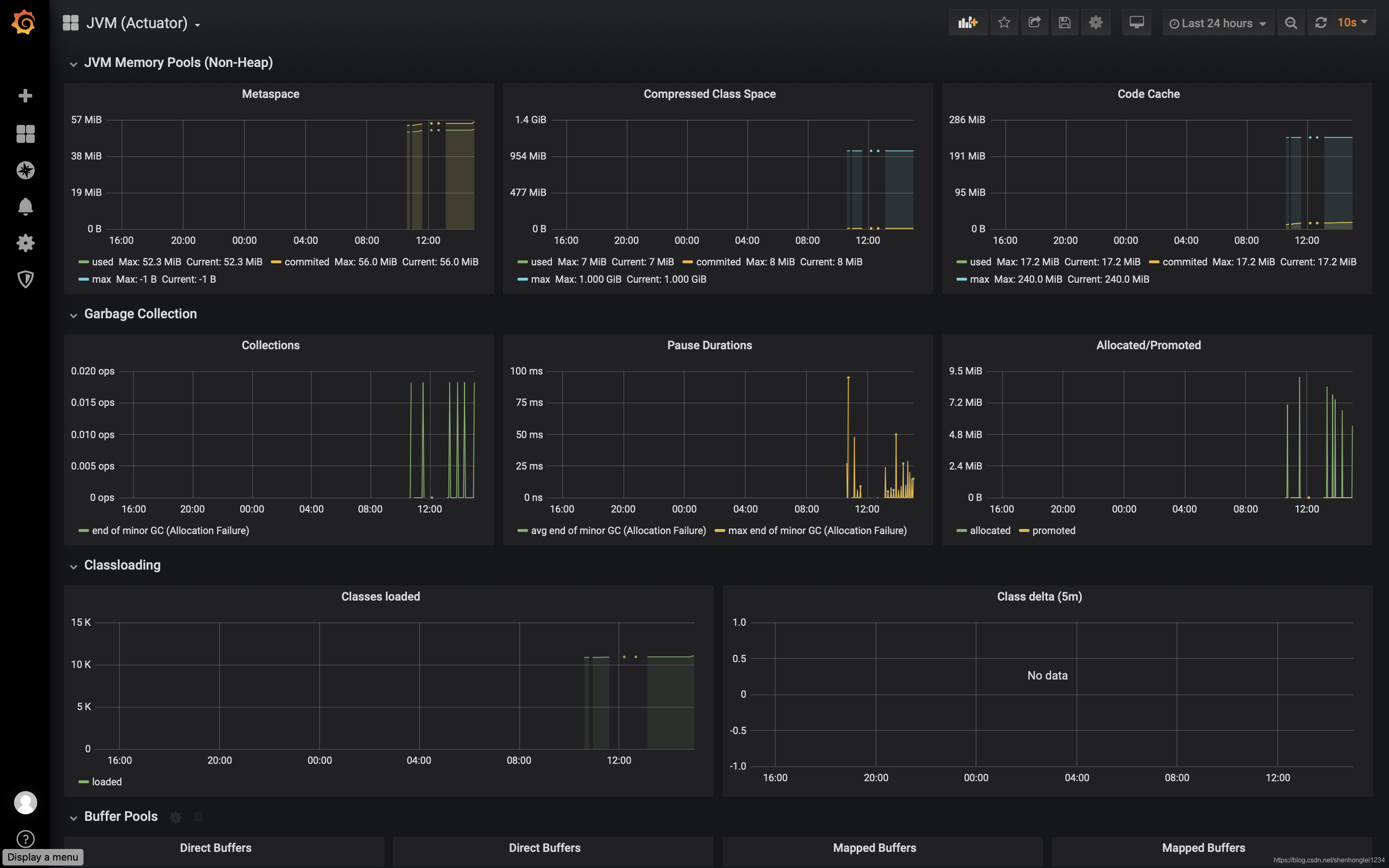
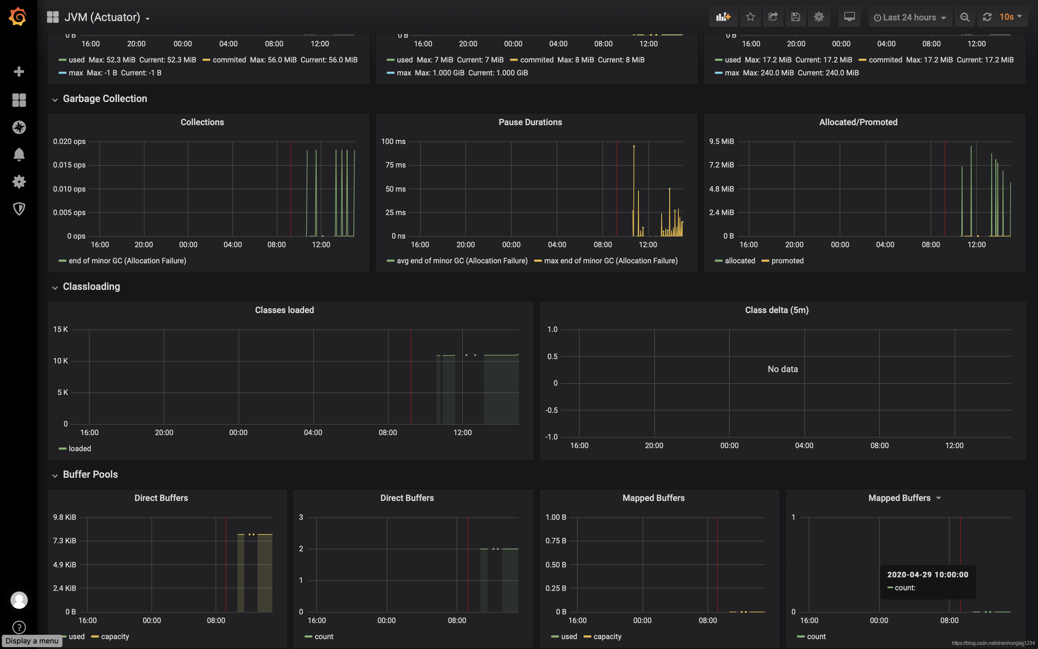
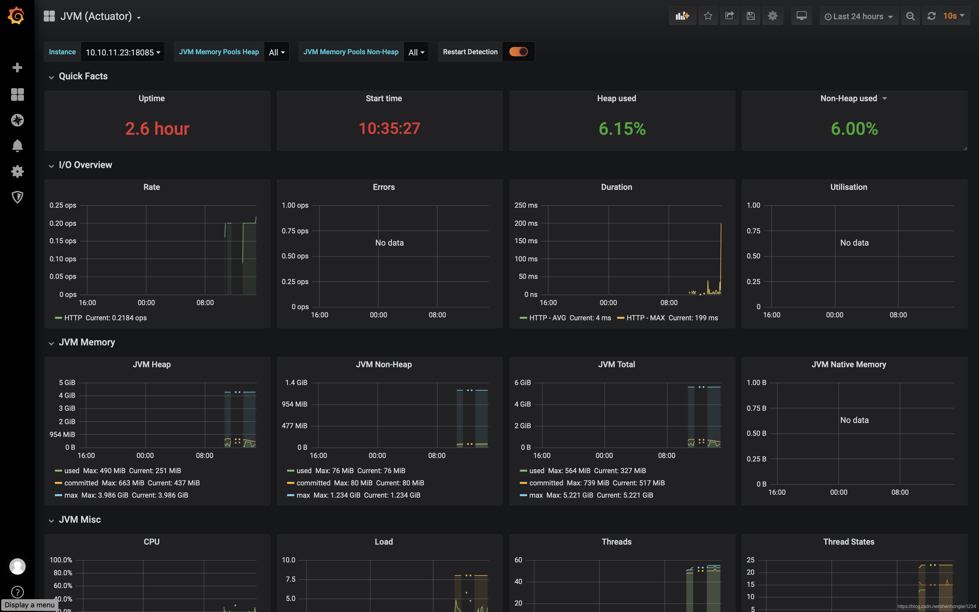
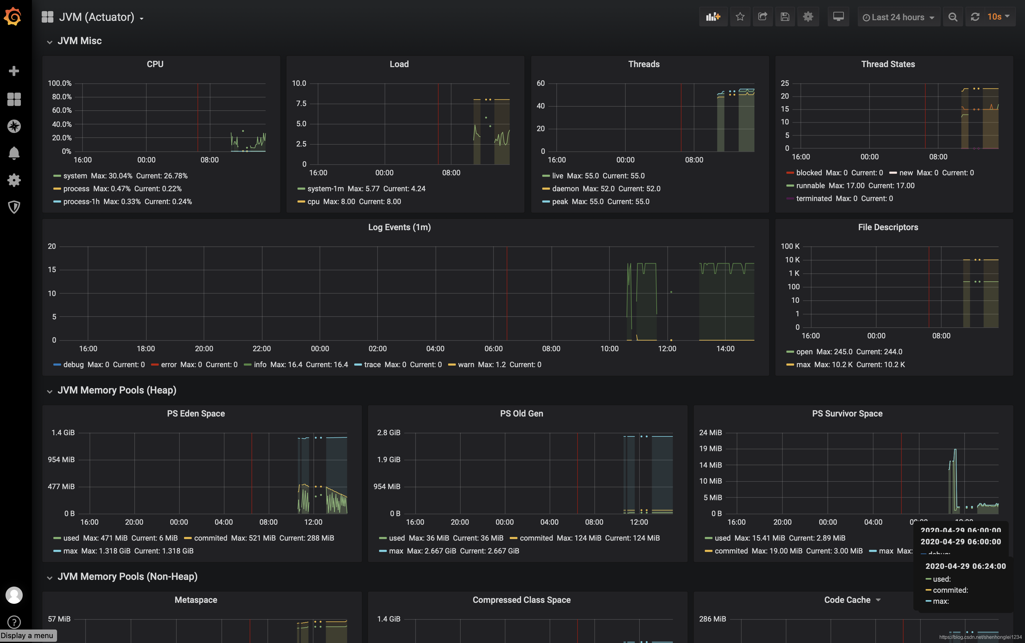
4.效果展示:






这篇关于快速了解SpringCloud微服务集成Micrometer+Prometheus+Grafana的文章就介绍到这儿,希望我们推荐的文章对编程师们有所帮助!